热烈祝贺我公司承接的沙钢2号2500m3高炉热风炉分离式热管煤气/空气双预热项目开车取得一次性成功,技术性能指标完全达到沙钢要求。
沙钢2号2500m3高炉热风炉分离式热管煤气/空气双预热项目原先由国内同行业生产厂家承担,沙钢要求利用烟气将高炉煤气和空气必须预热到180℃以上,但使用后效果一直不理想,最初使用投运半年后,技术性能指标严重低于设计预期,空气和煤气只能预热到~80℃,后进行过一次换热管束的更换,但又在使用不到三个月后重复先前的状况,具体画面如下:

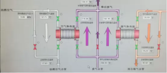
2021年11月,沙钢方面决定对该2号2500m3高炉热风炉分离式热管煤气/空气双预热项目重新改造,我公司凭借精良的技术和合理的价格一举中标。中标以后,公司全体人员对此高度重视、群策群力,在项目的设计过程中,充分分析了原设备的各个弊端结构细节,并对此展开了相关的优化;在项目的制造及检验过程中,对各个环节严格把关,不放过任何可能影响设备运行性能的蛛丝马迹。2022年5月10日,我公司承接的沙钢2号2500m3高炉热风炉分离式热管煤气/空气双预热项目正式投运,高炉煤气和助燃空气的温度均达到了~200℃。设备运行至今已有近2个月,各项技术性能保持平稳。